海塞姆桥梁安全监测系统融合多类型传感器、智能采集终端与云端监测预警平台,构建从数据采集、趋势分析到风险预警的智能化监测体系,助力管理单位实现桥梁的实时感知、精准评估与科学决策。


多传感融合,全要素监测
系统可根据桥梁结构与环境特点灵活配置多类型传感器,包括:
结构类传感器:应变计、位移计、加速度计、倾角仪、索力传感器等;
环境类传感器:温湿度、风速风向、雨量、水位等;
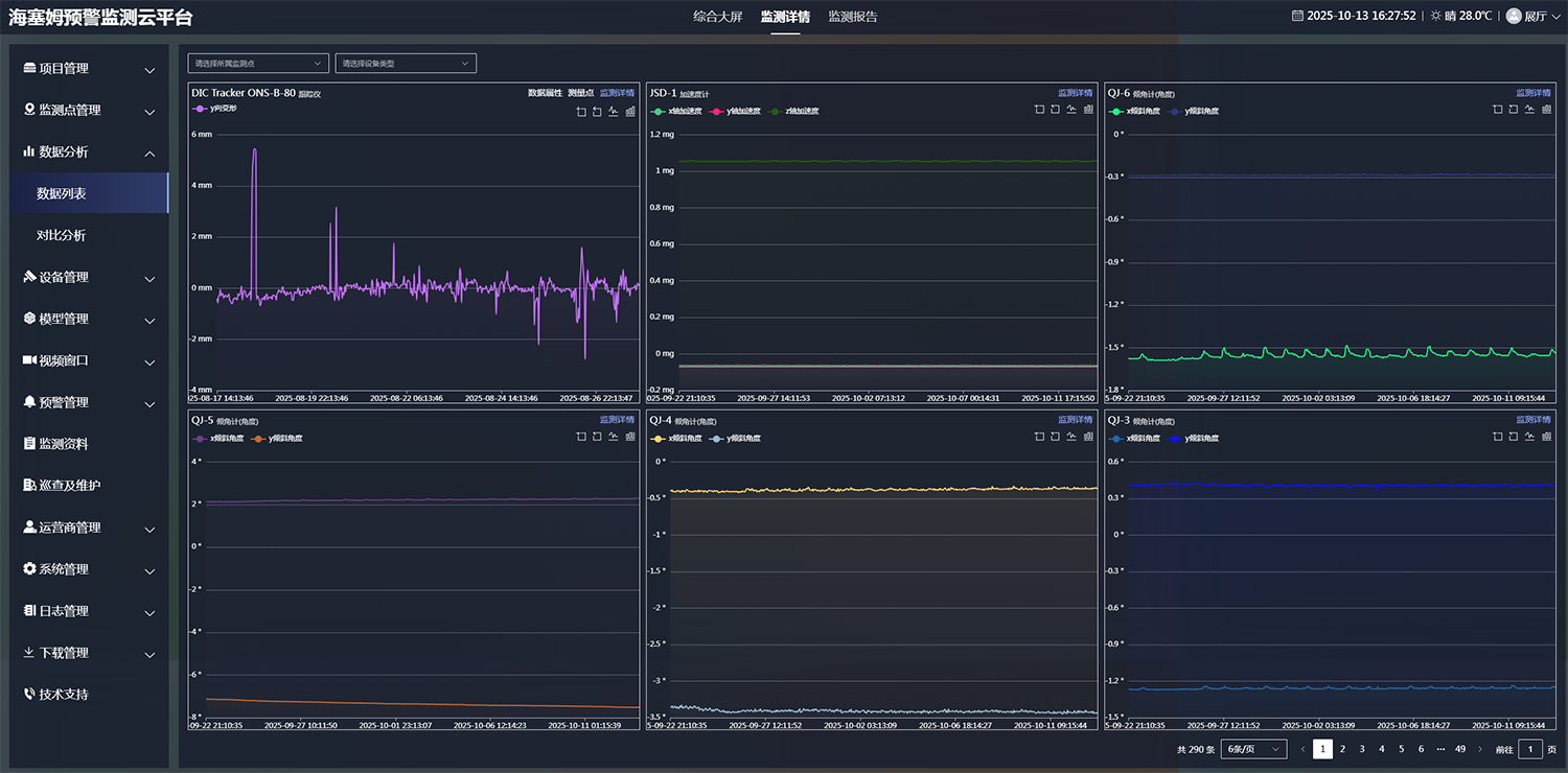
视觉测量系统:海塞姆DIC视觉跟踪仪,实现非接触式位移与变形监测;

主要监测参数
★ 海塞姆可根据桥梁结构形式、监测目标及施工环境提供定制化系统集成方案,包括传感器选型、布点设计、供电与通讯方案、数据采集与平台接口等,实现从硬件到软件的全链路集成。
智能云平台,实时预警决策
基于海塞姆监测预警云平台,系统可实现:
实时数据自动采集与集中展示;
趋势分析与异常识别,自动生成健康指数与风险等级;
多级报警策略与短信/微信推送,联动声光报警装置;
数据留存、报告自动生成与第三方监管系统对接;
支持云端、私有云或本地部署,满足政企信息安全要求。
★ 云平台支持电脑端与移动端访问,满足管理单位、运维人员及科研机构的多层级需求。

规范化全流程管理,项目运维无忧

项目实施 & 交付验收 → 监测系统正式上线
定期出具监测报告 → 依据数据趋势分析安全状况
预警报告 & 应急处置 → 组建专业团队,提供建设性处理建议
协助客户落实预警措施 → 及时消除风险隐患
7×24小时运维服务 → 本地化团队,持续优化售后支持
典型案例




























